반응형

전체 글 471

사파이어 RX6600XT 니트로 적정 온도 리뷰

사파이어 RX6600Xt 니트로 그래픽카드로 게임을 구동하면 적정 온도가 얼마나 나오는지 테스트해보았습니다. 메이플, 던파, 서든, 마영전 같은10년 이상 서비스 중 오래된 온라인게임은 요구사양이 낮기 때문에 그래픽카드 온도가 30도 ~ 45도를 유지했습니다. 특히 2D 게임은 온도가 35도 이하로 유지가 되다 보니 그래픽카드 팬이 작동할 필요가 없었습니다. 그리고 3D게임은 온도가 조금 더 높게 나오긴 했지만 40도에서 45도에서 안정적인 프레임을 유지했습니다. 최근에 데드바이데드라이트라는 게임을 해보았는데 이 게임도 나온지 5년이 넘어서 그런지 45도에서 50도 정도 적정 온도를 유지하고 있었습니다. 최근 출시한 마이크로소프트의 헤일로 인피니트는 고사양 게임이라서 그런지 58도 이상 유지가 되었는데요..

2021년 최신폰이라고 믿기 어려운 일본 발뮤다폰

일본 가전제품으로 유명한 발뮤다에서 2021년 12월에 발뮤다폰을 출시했습니다. 자체 제작은 아니고 일본의 쿄세라라고 하는 휴대폰 제조회사에 의뢰하여 만든 안드로이드 스마트폰입니다. 문제는 2021년에 출시한 스마트폰이라고 믿기 힘든 디자인과 스펙입니다. 4.9인치 FHD 디스플레이와 스냅드래곤 765G 프로세서를 탑재하고 6GB, 12GB RAM을 사용한 것까지는 좋았습니다. 카메라도 중급형 스마트폰이라면 나름 괜찮은 4800만 화소, F/1.8 후면 카메라였고요. 하지만 배터리 용량은 2,500mAh로 요즘 삼성이나 중국 저가폰에도 최소 4,000mAh 배터리가 탑재되는 것과 비교하면 현저히 낮았습니다. 아이폰13 미니보다 약간 많은 배터리 용량이지만 안드로이드OS 특성상 아이폰의 iOS보다 배터리 ..

갤럭시Z폴드3 무선 충전과 유선충전 동시에 하면 어떻게 될까?

갤럭시Z 폴드3를 사용하기 시작하면서 충전은 주로 무선으로 하고 있습니다. 집에서는 삼성 정품 무선충전 듀오를 사용하고 회사에서는 삼성 무선충전 솔로 제품을 사용 중입니다. 문득 무선충전을 하면서 유선충전까지 동시에 한다면 어떻게 될까 궁금했습니다. 2중으로 동시에 충전하면 충전 속도가 더 빨라질 것인지? 아니면 과부하 때문에 스마트폰이 고장날 것인지 말입니다. 회사에서 삼성 25W PD 충전기를 사용하고 있었기 때문에 C타입과 A타입 단자에 케이블 2개 연결해서 유무선 충전을 동시에 시도해보았습니다. 우선 무선충전 상태에서 유선 충전케이블을 연결했는데요. 스마트폰에서는 기존 그대로 고속 무선 충전 상태가 표시되었고 유선 충전은 전혀 표시되지 않았습니다. 아무래도 과부하로 기기가 고장날 수 있기 때문에 ..

MSI 라데온 RX6600 이더리움 채굴 설정 값 및 해시

제가 사용하는 그래픽카드 모델은 MSI 라데온 RX 6600 메크 2X D6 8GB 제품입니다. 약 66만 원 ~ 70만 원 초반대에 판매 중인 제품입니다. 오버워치, 롤, 배그는 가볍게 구동할 수 있는 그래픽카드라서 게임용으로도 충분합니다. 저는 게임용으로 구매했다가 이더리움 채굴 테스트를 해보았습니다. 이더리움 채굴하시는 분들은 MSI의 애프터버너라는 그래픽카드 튜닝 프로그램을 많이 사용하는데요. 저는 MSI 애프터버너 대신 라데온 소프트웨어(아드레날린)을 이용하여 간편하게 설정을 변경했습니다. 다량의 그래픽카드를 제어하고 싶은 전문 채굴업자들은 마이닝 프로그램에서 배치파일 명령어로 그래픽카드 온도, 팬 속도, 클럭 등 설정하여 사용하기도 합니다. 라데온 소프트웨어에서 성능 메뉴에 들어가면 튜닝 옵션..

에이수스(ASUS) AMD X570 크로스헤어 다크히어로와 지스킬 DDR4 3200 트라이던트 Z 로얄 골드 패키지

안녕하세요. ITMAU입니다. 최근에 친구 컴퓨터를 조립하기 위해 구매한 부품들 후기입니다. 친구가 컴퓨터 구매한다면서 견적을 부탁하길래 제가 기본 사양을 제시해주었습니다. 자금 여유가 있었는지 제가 견적낸 사양보다 조금 더 좋은 부품들을 구매하였습니다. 메인보드는 에이수스에서 나온 ASUS ROG CROSSHAIR VIII DARK HERO입니다. AMD 라이젠 AM4 규격을 사용하는 CPU에게는 최상위 모델입니다. CPU는 AMD 라이젠 5900X 정품, 램은 G.SKILL DDR4-3200 CL14 TRIDENT Z ROYAL 골드 패키지 16GB 4개 구매하여 총 64GB 램을 구성했습니다. 그래픽카드는 엔비디아 RTX 3080Ti, 쿨러는 크라켄X37입니다. 보급형 메인보드가 10만 원 전후 가..

윈도우11 헤드셋 마이크 소리 안 나올 때 확인 방법

안녕하세요. 컴퓨터를 좋아하는 ITMAU입니다. 이번 글은 윈도우 11에서 헤드셋을 연결해도 마이크 소리가 안 나올 때 확인하는 방법입니다. 우선 헤드셋을 컴퓨터에 연결하고 소리가 제대로 나오는지 확인합니다. 저는 레이저 바라쿠다 X 무선 헤드셋을 연결했습니다. 설정에서 시스템, 소리 메뉴로 진입하면 확인할 수 있습니다. 쉽게 소리 메뉴를 활성화하는 방법은 윈도우키를 누르고 "소리" 입력 후 자동으로 검색되어 나오는 설정 메뉴를 클릭하면 빠릅니다. 설정에서 보면 출력에는 스피커, 헤드셋 등 연결된 목록이 보이고 볼륨을 조절할 수 있습니다. 만약 새로운 스피커나 헤드셋을 연결하고 싶으면 장치 추가를 누르면 됩니다. 여기서 출력하고 싶은 기기를 선택해서 체크하면 해당 기기로 소리가 출력됩니다. 아래쪽에는 입..

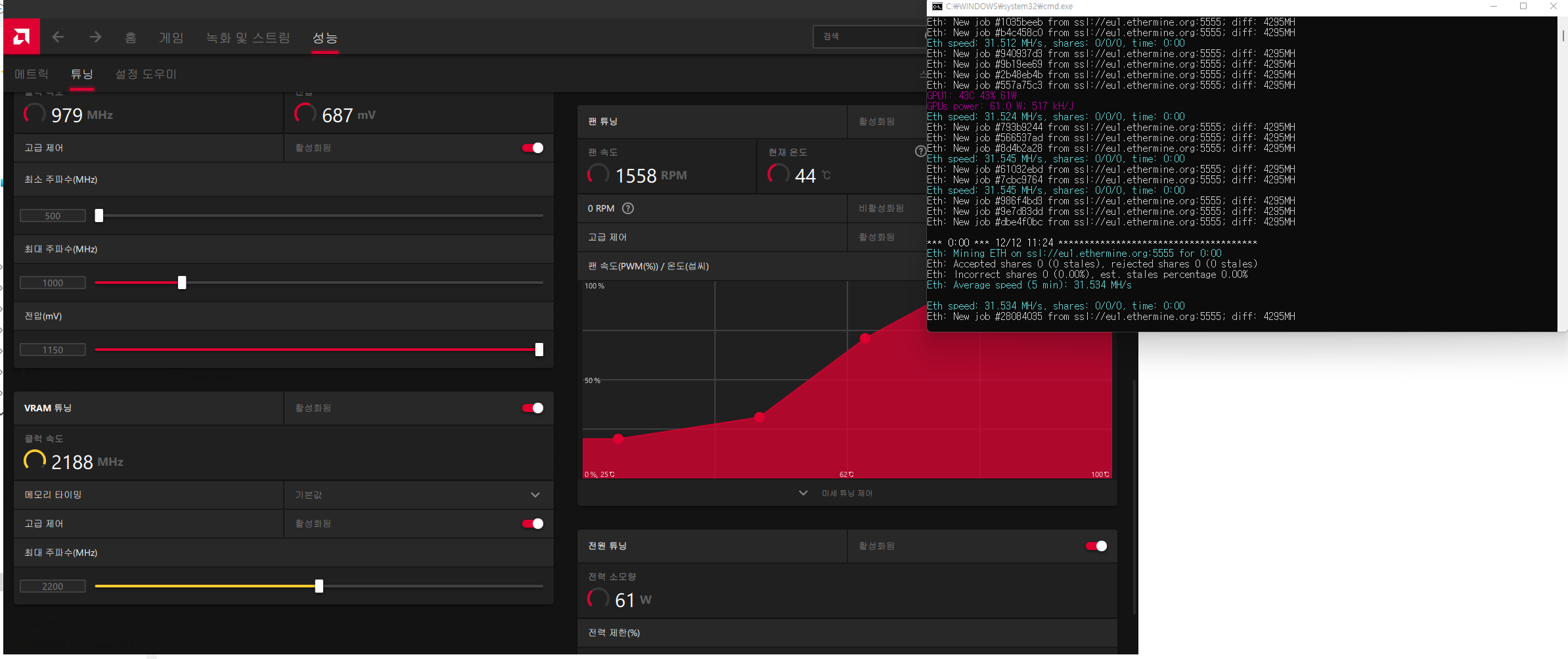
라데온 소프트웨어로 RX6600XT 이더리움 채굴 설정 방법

최근 AMD 라데온 RX6600XT 그래픽카드를 구매하였습니다. 게임용으로 사용하고 있지만 이더리움 채굴하면 얼마나 나올까 싶어서 테스트 해보았습니다. RX6600XT는 기본 상태에서 이더리움 채굴을 시도하면 28~29해시 값이 나오고 105W 정도 전력을 소모합니다. 하지만 수동으로 오버클럭을 조절하면 60W에서 31해시 값이 나오게 할 수 있습니다. 적은 전력 소모로 채굴량을 소량이지만 더 늘릴 수 있습니다. 저는 AMD 라데온에서 제공하는 기본 소프트웨어로 그래픽카드 오버클럭을 설정했습니다. 라데온 소프트웨어는 그래픽드라이버와 함께 자체적으로 게임, 저전력, 기본, 수동으로 튜닝할 수 있도록 제공하는 소프트웨어입니다. 현재 그래픽 상태도 상세히 확인할 수 있고 초보자도 쉽게 조작할 수 있도록 한국어..

삼성 갤럭시 A13 스펙 2022년 출시 예정 스마트폰

2022년 출시 예정인 삼성의 갤럭시 A13 5G 스마트폰 스펙입니다. 기존 갤럭시 A12 스마트폰과 마찬가지로 노치 디자인의 디스플레이가 채택되었습니다. 후면에는 트리플카메라가 탑내되었으며 측면 지문인식 센서가 있습니다. 갤럭시 A13 Galaxy A13 5G 스펙 디스플레이 크기는 6.5인치, 해상도는 HD+, 90Hz(가변) LCD 프로세서는 미디어텍 디멘시티 700 램은 4GB, 내장 저장소(스토리지)는 64GB 외장 저장소로 마이크로 SD카드를 지원 후면 트리플카메라는 50MP, F/1.8, 2MP 접사, 2MP 심도 센서 전면 카메라는 5MP 화소 배터리 용량은 5000mAh, 15W 고속 충전 지원(충전기는 별매) 측면 버튼에 지문인식 센서 탑재 3.5파이 이어폰 잭 연결 가능 두께 8.8m..

마이크론 크루셜 발리스틱스 DDR4 RGB 3200MHz 32기가 레드 구매 후기 by ITMAU

안녕하세요. ITMAU입니다. 11번가 아마존에서 우주패스로 구매한 마이크론 크루셜 발리스틱스 RGB DDR4 3200MHz 32기가 램입니다. 크루셜 발리스틱스 제품은 마이크론에서 판매 중인 튜닝램입니다. 마이크론 자체 DDR4 램을 사용하고 있으며 주로 E다이를 많이 쓴다고 알려져있습니다. 보통 게임할 때 램 용량은 16기가로도 충분하지만 QHD 해상도에 크롬과 게임, 유튜브를 동시에 사용하시는 분들에게는 넉넉하게 램 용량을 32기가로 업그레이드 하면 좋습니다. 저는 아마존 블랙프라이데이, 사이버먼데이 세일 기간에 핫딜로 올라온 제품을 구매했습니다. 국내에서는 32기가 튜닝램이 최소 20만 원 이상에 판매되고 있습니다. 11번가 아마존에서 163,300원에 판매 중인 Crucial Ballistix ..

컴퓨터 그래픽카드 인식 불량 확인 방법

안녕하세요. ITMAU입니다. 이번에 소개할 컴퓨터 팁은 게이머들에게 가장 필요한 부품, 컴퓨터 그래픽카드(VGA) 인식 불량 확인 방법입니다. 컴퓨터에 그래픽카드를 장착하는 방법은 간단합니다. 우선 메인보드 PCIE 슬롯에 그래픽카드를 장착합니다. 그리고 DP 또는 HDMI 케이블을 사용하여 모니터와 연결합니다. 마지막으로 그래픽카드에 전원을 공급해주는 8핀 또는 12핀 케이블을 연결합니다. 엔비디아의 지포스 시리즈나 AMD의 라데온 시리즈 모두 동일한 규격입니다. 컴퓨터 그래픽카드 인식 불량 확인 방법 1. 메인보드 슬롯에 정확하게 장착되었는지 확인하기 그래픽카드는 메인보드 PCIE 슬롯에 밀어서 꽂는 방식으로 장착할 수 있습니다. 최근에 나오는 메인보드는 간단하게 밀어넣기만 해도 바로 장착되고 고정..

반응형